Linked Things delivers Digital Twin Solution to Jiangsu Xinsheng Oil Co Ltd
Jiangsu Xinsheng Oil Co Ltd (JXO) and Linked Things announced successful implementation of Digital Twin at the oil processing factory using Metaverse of Things platform by Linked Things. This implementation allows the JXO to visualize plant operations, monitor each production step, accurately know the tank …
Revolutionizing Pakistani Banking
From 2016-18, Linked Things developed and provided months-long demos to five banks of Pakistan, HBL – Habib Bank Limited, National Bank of Pakistan (NBP), Muslim Commercial Bank (MCB) Limited, United Bank Limited (UBL) and JS Bank. Our smart office product was deployed in the ATM …
Gharibsons has signed up Linked Things
Gharibsons has signed up Linked Things for implementation of IIoT at its Rice Plant in Port Qasim. Rice processing requires continuous quality monitoring from silos to final loading on the trucks for onward distribution. At the final delivery stage both quality and quantity are important. …
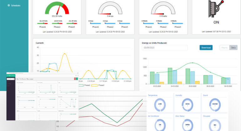
Taking IIoT a step further at National Foods
Linked Things has recently deployed its IIoT solution at National Foods’ packaging section to measure Global Efficiency (GE) and Overall Equipment Effectiveness (OEE) of the floor as well as the individual machines. This is the first time that any industry in Pakistan is acquiring plant …
Linked Things Cold Chain Solution
Linked Things has developed its first cold chain solution in 2019 for an FMCG ice cream manufacturer. However, due to certain market conditions the product couldn’t scale. We continued to believe in the solution’s utility and need in the market. Kevlaar is an agri produce …
Alnoor Sugar Mills Limited
Alnoor Sugar Mills has chosen OTTO power solutions for their data center as well as showroom in Karachi. The units have been installed to conserve energy as well as maintain the environment. This is possible with OTTO as it’s a coat effective solution with RoI …
Bakhabar Kissan
Bakhabar Kissan has placed it’s next order of weather and would monitoring unit. Linked Things will provide complete solution including the installation and data service to BKK. BKK is the largest farmer advisory service in Pakistan. https://www.bakhabarkissan.com/ We are excited to be part of their …
Sunrise Plastic Industries
Sunrise Plastic Industries is a trusted name in plastic packaging for food and other essentials household items and has customers such as Unilever Pakistan, Nestle, Syngenta and GSK etc. Sunrise has selected Linked Things’ IIoT solution for energy monitoring of their blow molding machines. This …
Otto-Water deployed at Al-Ghazi Tractors
Most of Karachi depends on alternate water supply such as tankers. It is a hassle to record quantity of water supplied, measure the consumption and order the water on time. Otto-Water takes care of this hassle ottomatically, our easy to deploy hardware and data analytics …
Thal Engineering Deploys Otto-Data Center
A DR site is critical and Thal Engineering has chosen Otto-Data Center for managing the operations and sending alerts. A range of sensors such as temperature, motion, smoke, humidity, power and AC control systems are installed there. …
Recent Comments